
Make confident, data-driven decisions with actionable ad spend insights.
© 2026 DataCops. All rights reserved.
Google Analytics 4 loses 30-40% of your traffic to ad blockers and counts bots as real users. DataCops captures every real visitor with first-party tracking, filters out the fraud, and sends clean data to your CRM and ad platforms.
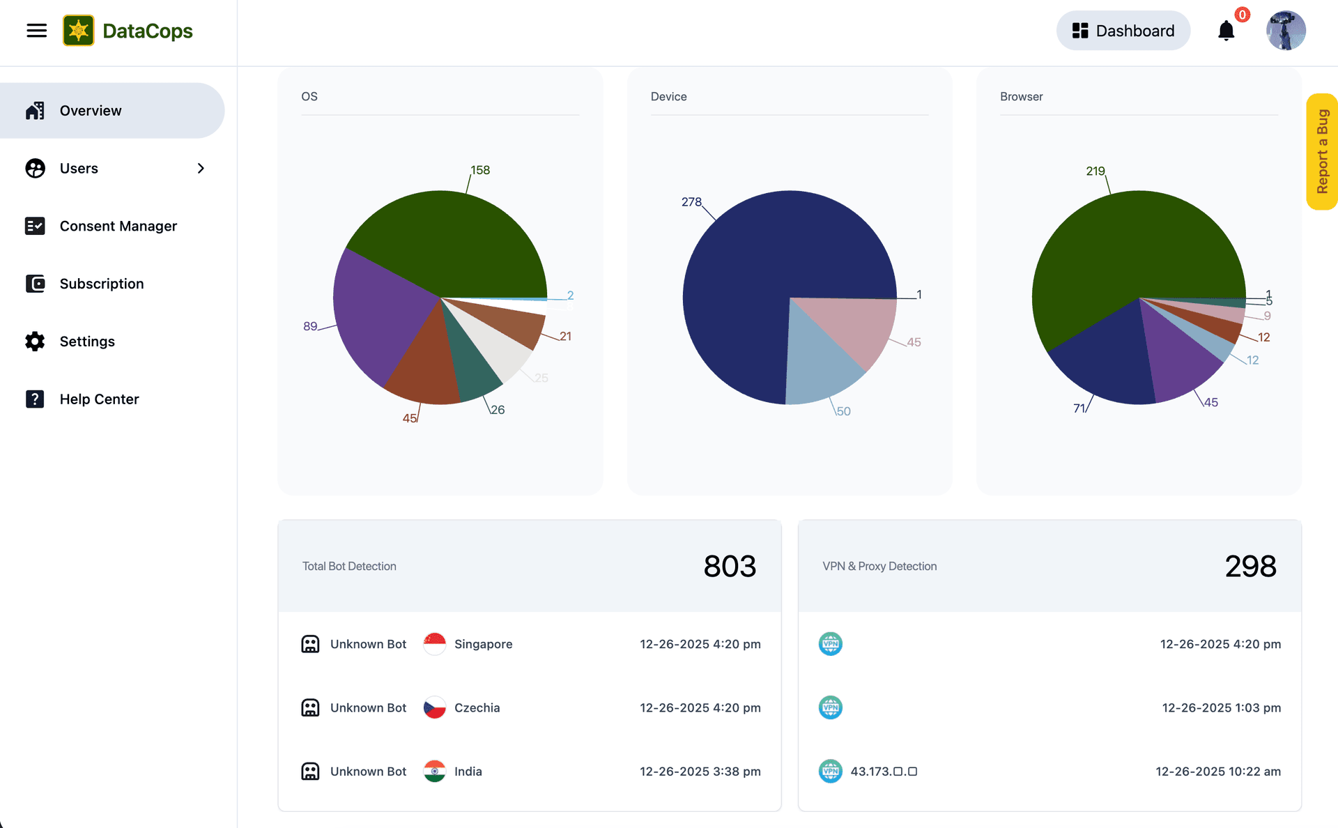
Most marketers celebrate when traffic goes up, but they don't realize how polluted their data is. Google Analytics is reporting 547 active users, but our DataCops dashboard reveals the truth: only 374 of those sessions were clean. You are currently optimizing your marketing budget for 173 bots that will never buy from you.
Between Dec 12–26, GA4 reported a healthy 547 active users. However, a closer look at the demographics revealed a critical anomaly. 231 users (42%) originated from China and 84 users (15%) from Singapore regions where you have zero marketing spend. In contrast, only 94 users (17%) came from your actual target market in the US. The engagement stats exposed the reality: while US users spent an average of 24s on site, the traffic from China averaged just 1 second. Your analytics were being polluted by bots.


As a first-party data collector, we not only clean your data but also capture 100% more data than GA4. We analyzed traffic from Dec 12–26 and identified that the spikes from Asia were actually "Unknown Bots." Out of 547 reported users, DataCops flagged over 300 as invalid traffic. We filtered out this noise, leaving you with the ~200 clean, real human sessions that actually matter for your business.



Traditional analytics tools were built for a world that no longer exists.
Up to 40% of users block analytics scripts at the browser level.
GDPR and CCPA limit what you can collect and store.
A significant portion of your data is skewed by automated traffic.
Bridging marketing data with CRM data is manual and error-prone.
Control your data architecture from collection to activation.
A comprehensive look at why first-party intelligence wins every time.
Our implementation team handles the heavy lifting so you can focus on insights.

Paste this into your website's <head> tag:
<script src="https://datacops.yourdomain.com/core.js"></script>Add one CNAME record:
Live in 5-30 minutes. Complete data capture begins automatically.
Our Script almost works flawlessly with any website framework to collect analytics data in a more accurate manner!
GTM loads multiple tracking scripts that each get blocked separately. DataCops collects data once from your domain (bypassing blockers), cleans it (removing bots), and distributes it via server-side APIs.